نرم‌افزار جامع مدیریت ساخت پروژه (ProjectManager)

یک ابزار قدرتمند ویندوزی (Desktop) که به طور خاص برای سازندگان، مدیران پروژه و پیمانکاران طراحی شده است. با استفاده از این نرم‌افزار، کنترل کاملی بر تمام جنبه‌های مالی و اجرایی پروژه‌های خود، از صفر تا صد، خواهید داشت.

با امکانات آشنا شوید

امکانات و خدمات کلیدی محصول

چرا این نرم‌افزار؟ مدیریت هزینه‌ها در پروژه‌های ساختمانی به صورت سنتی (اکسل یا دفاتر) پیچیده، زمان‌بر و مستعد خطاست. این محصول، تمام این فرآیندها را در یک داشبورد یکپارچه، امن و آفلاین جمع‌آوری می‌کند.

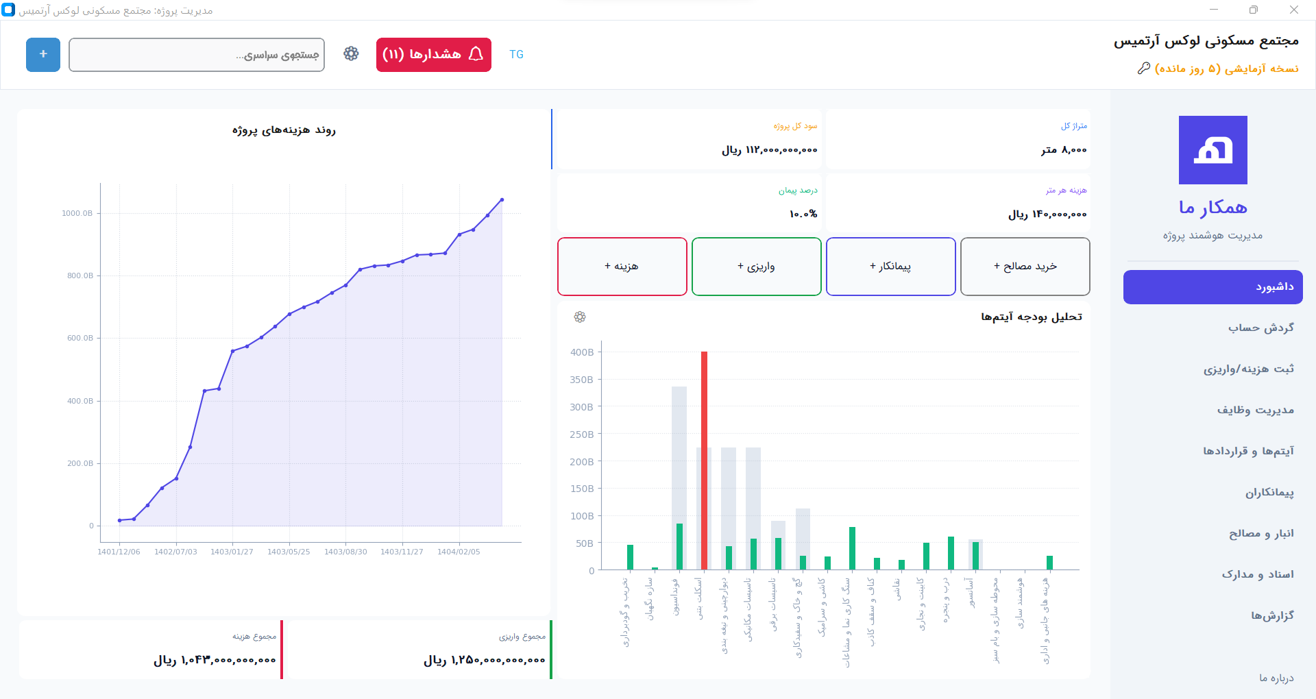
داشبورد و تحلیل آنی

با یک نگاه از سلامت مالی پروژه خود مطلع شوید. داشبورد اصلی به شما نشان می‌دهد:

  • هزینه‌های واقعی در برابر بودجه (مقایسه بصری)
  • نمودار روند رشد هزینه‌ها در طول زمان
  • خلاصه وضعیت مالی (واریزی، هزینه، مانده)

مدیریت جامع گردش حساب

تمام تراکنش‌های مالی پروژه را به سادگی ثبت و ردیابی کنید:

  • ثبت هزینه‌ها با جزئیات کامل و تخصیص به آیتم
  • ثبت واریزی‌ها و درآمدهای پروژه (وام، کارفرما)
  • گزارش‌گیری پیشرفته PDF و Excel با فیلتر

مدیریت انبار و مصالح (کاردکس)

کنترل دقیق بر ورود و خروج مصالح از انبار:

  • ثبت خرید مصالح (افزایش موجودی و ثبت هزینه همزمان)
  • ثبت مصرف مصالح (کسر از انبار و لینک به آیتم هزینه)
  • مشاهده کاردکس کامل کالا (تاریخچه ورود و خروج)
  • هشدار خودکار برای مصالح رسیده به نقطه سفارش

مدیریت پیمانکاران و قراردادها

یک پایگاه داده کامل از تمام پیمانکاران خود بسازید:

  • ثبت پروفایل پیمانکار (اطلاعات تماس، تخصص)
  • مشاهده تاریخچه کامل پرداخت‌ها به هر پیمانکار
  • ثبت و مدیریت قراردادهای مربوط به هر آیتم کاری

مدیریت وظایف (Task Management)

پروژه‌های خود را با استفاده از یک بورد کانبان (Kanban) ساده مدیریت کنید:

  • ایجاد وظایف جدید (To Do)
  • انتقال وظایف به ستون "در حال انجام" (In Progress)
  • تکمیل وظایف (Completed)
  • تخصیص وظایف به پیمانکاران و تعیین تاریخ سررسید

آرشیو اسناد و مدارک

دیگر هیچ سندی را گم نکنید. تمام مدارک پروژه شامل نقشه‌ها، مجوزها، قراردادها، فاکتورها و تصاویر پیشرفت پروژه را آپلود، دسته‌بندی و آرشیو کنید.

  • آپلود و دسته‌بندی نقشه‌ها و مجوزها
  • آرشیو قراردادها و اسناد مالی
  • ذخیره تصاویر پیشرفت پروژه در هر مرحله

این محصول برای چه کسانی مناسب است؟

ابزاری تخصصی برای فعالان صنعت ساختمان.

سازندگان و سرمایه‌گذاران

برای رصد دقیق هزینه‌ها، کنترل بودجه و اطمینان از سودآوری نهایی پروژه.

مدیران پروژه و مهندسین دفتر فنی

برای مدیریت روزمره هزینه‌ها، پیگیری وظایف، مدیریت پیمانکاران و تهیه گزارش‌های دقیق.

پیمانکاران جز و کل

برای مدیریت هزینه‌های داخلی، کنترل مصالح مصرفی و ارائه گزارش شفاف مالی به کارفرما.

مدیریت مدرن در برابر روش‌های سنتی

تفاوت‌ها را خودتان مقایسه کنید.

ویژگی روش سنتی (اکسل و دفاتر) نرم‌افزار ProjectManager
یکپارچگی مالی (هزینه، انبار، پرداخت) (جزیره‌ای و پراکنده) (ثبت هزینه، انبار و پرداخت در یک مکان)
گزارش آنی از وضعیت پروژه (نیازمند تجمیع دستی و زمان‌بر) (داشبورد هوشمند و لحظه‌ای)
مدیریت انبار و مصالح (کاردکس) (ثبت دستی، احتمال بالای خطا) (کاردکس خودکار، هشدار نقطه سفارش)
مدیریت وظایف و پیشرفت کار (پیگیری شفاهی یا در فایل‌های جدا) (بورد کانبان، تخصیص وظیفه)
آرشیو اسناد و مدارک (نقشه، مجوز) (پوشه‌های فیزیکی یا پراکنده در کامپیوتر) (آرشیو دیجیتال قابل جستجو در نرم‌افزار)
امنیت و دسترسی به داده‌ها (احتمال حذف فایل اکسل، گم شدن دفتر) (دیتابیس امن و آفلاین روی سیستم شما)

هنوز مطمئن نیستید؟ ۱۰ روز رایگان تست کنید!

شما می‌توانید نرم‌افزار را دانلود کرده و به مدت ۱۰ روز از تمام امکانات آن بدون هیچ محدودیتی استفاده کنید. اگر راضی بودید، سپس لایسنس را خریداری کنید.

پلن خرید نرم‌افزار

سوالات متداول

پاسخ به برخی از سوالات پرتکرار شما.

آیا برای به‌روزرسانی‌ها باید هزینه جداگانه پرداخت کنیم؟ +

خیر. با خرید پلن مادام العمر، تمام به‌روزرسانی‌های آینده نرم‌افزار را به صورت رایگان دریافت خواهید کرد.

آیا داده‌های من امن هستند؟ +

بله. این یک نرم‌افزار دسکتاپ است و تمام اطلاعات و دیتابیس شما بر روی کامپیوتر شخصی یا سرور داخلی خودتان ذخیره می‌شود. هیچ‌کدام از اطلاعات شما روی اینترنت آپلود نمی‌شود و امنیت آن کاملاً در دست خود شماست.

آیا امکان استفاده از نرم‌افزار روی چند کامپیوتر وجود دارد؟ +

خیر برای استفاده نرم افزار بر روی چند کامیپوتر باید برای هر کدام لایسنس جداگانه تهیه کرد. هر لایسنس بر اساس شناسه ماشین هر کامپیوتر ایجاد خواهد شد و بر روی کامپیوتر دیگری فعال نخواهد شد

حداقل سیستم مورد نیاز برای نصب چیست؟ +

نرم‌افزار "همکارِ ما" بسیار سبک و بهینه طراحی شده است. هر سیستمی با ویندوز ۱۰ یا بالاتر و حداقل ۴ گیگابایت رم می‌تواند به راحتی آن را اجرا کند.